HOME – Complaint Form

Platform Explainer Videos

Copy Trade Setup and Execution in Numkts Platform

This video explains how to copy a trade using the cTrader platform by New Markets. You will learn the step-by-step process to select and start copying a trading strategy effectively.

Go to app.numkts.trading

1. Access Copy Trading Section

Click from the left side of your platform the "copy" menu button.
Access Copy Trading Section

2. Open Strategy Filters

Sort your list from the filter options such as Live or Demo Accounts to refine the list of available trading strategies.
Open Strategy Filters

3. Select ROI Filter Options

Select the filter for Return On Investment results.
Select ROI Filter Options

4. Choose Minimum ROI Filter

Review the strategies stats and leverage usage with the specific ROI for example "> 15%".
Choose Minimum ROI Filter

5. Apply Additional Filters

Choose the period the strategy has been Live - therefore consistent to your expected time period.
Apply Additional Filters

6. Review Investment Duration

Review the period the strategy performed the given results, for example "3 months".
Review Investment Duration

7. View Strategy Details

Click the strategy provider's name and details to review the selected trading strategy's information.
View Strategy Details

8. Review Overall ROI

Review the displayed ROI percentage to examine the strategy's overall return on investment.
Review Overall ROI

9. Review Strategy Summary

Check out the strategy summary section to see major statistics: including total investor funds, number of investors, and strategy age.
Review Strategy Summary

10. View Investor Count

Here is the number of investors, to see how many users are copying this strategy.
View Investor Count

11. Strategy Detailed Stats

Find out more about Net profits. In Currency Amount, In Pips, Percentage, Amount of Deposits, Withdrawals and many more.
Strategy Detailed Stats

12. Explainer Pop Ups

Explainer Pop Up Windows available for defining each value.
Explainer Pop Ups

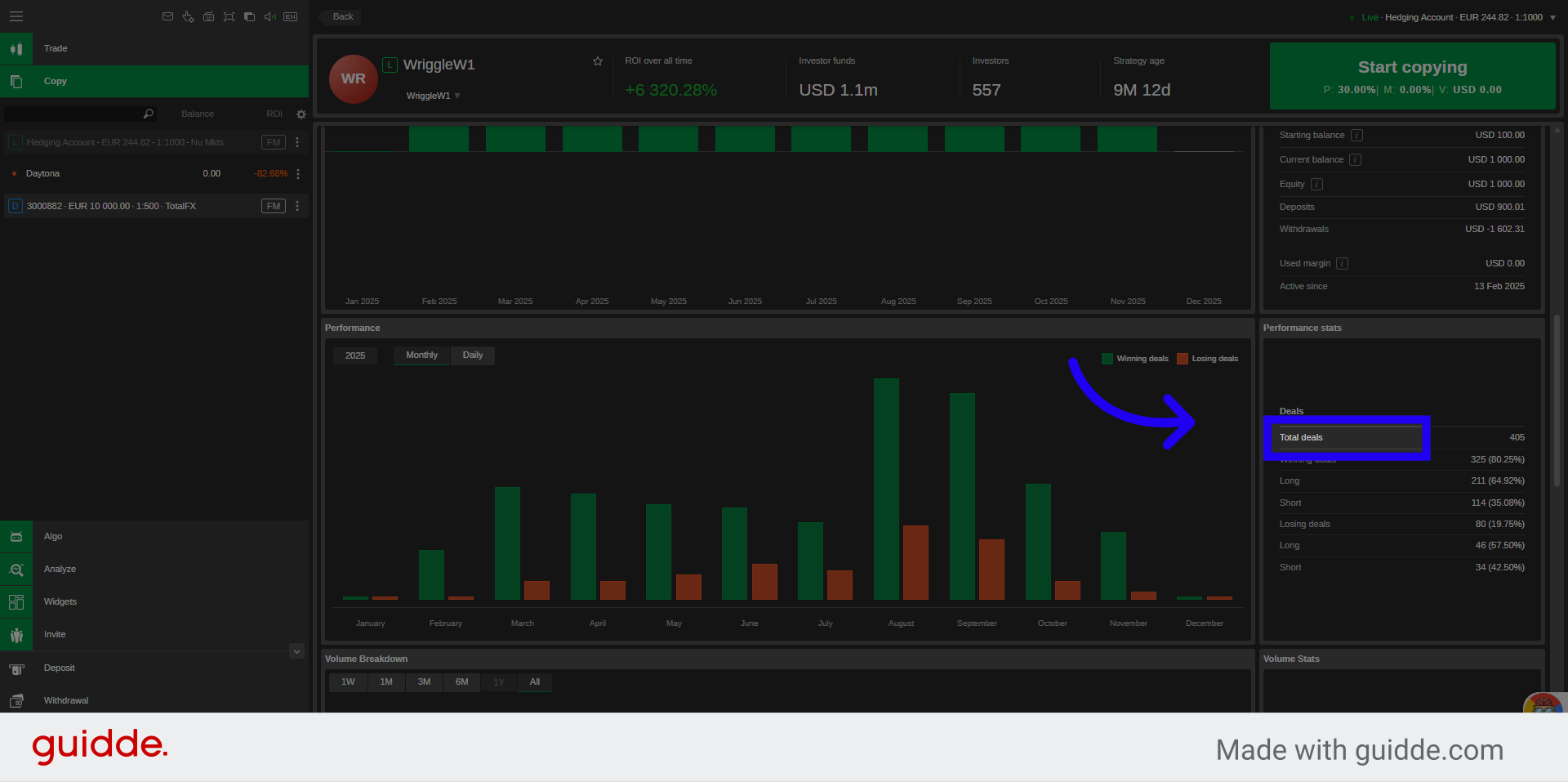
13. Review Performance Stats

Review performance stats such as: Total Trades Executed, Winning and Losing Trades in numbers, and percentage of short and long positions taken.
Review Performance Stats

14. Click Start Copying

Click "Start" to copy the strategy of your choice, which you can stop at any time after.
Click Start Copying

15. Click "Cancel"

Click on "Cancel" if you decided not to proceed with the copying of that specific strategy.
Click 'Cancel'
You have successfully learned how to select and start copying a trading strategy using the cTrader New Markets platform. This process enables you to replicate trades from experienced providers to potentially enhance your investment outcomes.